Конструктор запросов
Любой запрос можно выполнить с помощью плагина ClickHouse. Конструктор запросов — удобный вариант для простых запросов, но для сложных запросов потребуется использовать SQL Editor.
Все запросы в конструкторе запросов имеют тип запроса и требуют выбора хотя бы одного столбца.
Доступные типы запросов:
- Table: самый простой тип запроса для отображения данных в табличном формате. Хорошо подходит как универсальный вариант для простых и сложных запросов, содержащих агрегатные функции.
- Logs: оптимизирован для построения запросов к логам. Лучше всего работает в режиме обзора при настроенных значениях по умолчанию.
- Time Series: лучше всего подходит для построения запросов по временным рядам. Позволяет выбрать отдельный временной столбец и добавлять агрегатные функции.
- Traces: оптимизирован для поиска и просмотра трейсов. Лучше всего работает в режиме обзора при настроенных значениях по умолчанию.
- SQL Editor: SQL Editor можно использовать, когда вам нужен полный контроль над запросом. В этом режиме можно выполнять любые SQL-запросы.
Типы запросов
Настройка Query Type изменяет компоновку конструктора запросов в соответствии с типом создаваемого запроса. Тип запроса также определяет, какая панель используется при визуализации данных.
Table
Наиболее гибкий тип запроса — табличный запрос. Это универсальный вариант для других конструкторов запросов, предназначенный для обработки простых и агрегирующих запросов.
| Field | Description |
|---|---|
| Builder Mode | Простые запросы исключают Aggregates и Group By, тогда как агрегирующие запросы включают эти опции. |
| Columns | Выбранные столбцы. В это поле можно вводить «сырой» SQL, чтобы использовать функции и алиасы столбцов. |
| Aggregates | Список aggregate functions. Позволяет указывать произвольные значения для функции и столбца. Отображается только в режиме Aggregate. |
| Group By | Список выражений GROUP BY. Отображается только в режиме Aggregate. |
| Order By | Список выражений ORDER BY. |
| Limit | Добавляет оператор LIMIT в конец запроса. Если установлено значение 0, он будет исключён. Для некоторых визуализаций может потребоваться установка 0, чтобы показать все данные. |
| Filters | Список фильтров, применяемых в предложении WHERE. |

Этот тип запроса отобразит данные в виде таблицы.
Logs
Тип запроса для логов предоставляет конструктор запросов, ориентированный на запросы к данным логов. Значения по умолчанию можно настроить в конфигурации логов источника данных, чтобы конструктор запросов предварительно загружался базой данных/таблицей и столбцами по умолчанию. OpenTelemetry также можно включить, чтобы автоматически выбирать столбцы в соответствии с версией схемы.
Фильтры Time и Level добавляются по умолчанию, вместе с Order By для столбца Time.
Эти фильтры привязаны к соответствующим полям и будут обновляться при изменении столбцов.
Фильтр Level по умолчанию исключён из SQL; изменение его с опции IS ANYTHING включает его.
Тип запроса для логов поддерживает data links.
| Field | Description |
|---|---|
| Use OTel | Включает столбцы OpenTelemetry. Перезаписывает выбранные столбцы, чтобы использовать столбцы, определённые выбранной версией схемы OTel (отключает выбор столбцов). |
| Columns | Дополнительные столбцы, добавляемые к строкам логов. В это поле можно вводить «сырой» SQL, чтобы использовать функции и алиасы столбцов. |
| Time | Основной столбец временной метки для лога. Отображает типы, похожие на время, но также допускает пользовательские значения/функции. |
| Log Level | Необязательно. Уровень или severity лога. Значения обычно выглядят как INFO, error, Debug и т. п. |
| Message | Содержимое сообщения лога. |
| Order By | Список выражений ORDER BY. |
| Limit | Добавляет оператор LIMIT в конец запроса. Если установлено значение 0, он будет исключён, но это не рекомендуется для больших наборов логов. |
| Filters | Список фильтров, применяемых в предложении WHERE. |
| Message Filter | Текстовое поле для удобной фильтрации логов с помощью LIKE %value%. Исключается, когда поле ввода пустое. |

Этот тип запроса отобразит данные на панели логов вместе с панелью гистограммы логов в верхней части.
Дополнительные столбцы, выбранные в запросе, можно просмотреть в развёрнутой строке лога:

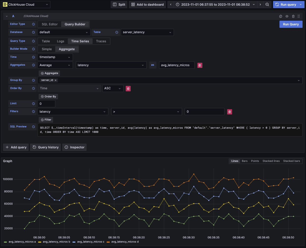
Time series
Тип запроса time series похож на table, но с акцентом на данные временных рядов.
Оба представления в основном одинаковы, однако есть несколько отличий:
- Отдельное поле Time.
- В режиме Aggregate автоматически применяется макрос временного интервала вместе с Group By по полю Time.
- В режиме Aggregate поле "Columns" скрыто.
- Для поля Time автоматически добавляются фильтр по диапазону времени и Order By.
В некоторых случаях панель временных рядов может казаться обрезанной, потому что значение LIMIT по умолчанию равно 1000.
Попробуйте удалить оператор LIMIT, установив его в 0 (если это допускается вашим набором данных).
| Field | Description |
|---|---|
| Builder Mode | В режиме Simple из запросов исключаются агрегаты и GROUP BY, тогда как в режиме Aggregate эти опции доступны. |
| Time | Основная временная колонка для запроса. Отображает типы, представляющие время, но допускает пользовательские значения и функции. |
| Columns | Выбранные колонки. В это поле можно вводить произвольный SQL, чтобы использовать функции и алиасы колонок. Видно только в режиме Simple. |
| Aggregates | Список aggregate functions. Позволяет задавать пользовательские значения для функции и колонки. Видно только в режиме Aggregate. |
| Group By | Список выражений GROUP BY. Видно только в режиме Aggregate. |
| Order By | Список выражений ORDER BY. |
| Limit | Добавляет оператор LIMIT в конец запроса. Если установлено значение 0, то оператор будет исключён; это рекомендуется для некоторых наборов данных временных рядов, чтобы показать полную визуализацию. |
| Filters | Список фильтров, которые будут применены в предложении WHERE. |

Этот тип запроса визуализирует данные с помощью панели временных рядов.
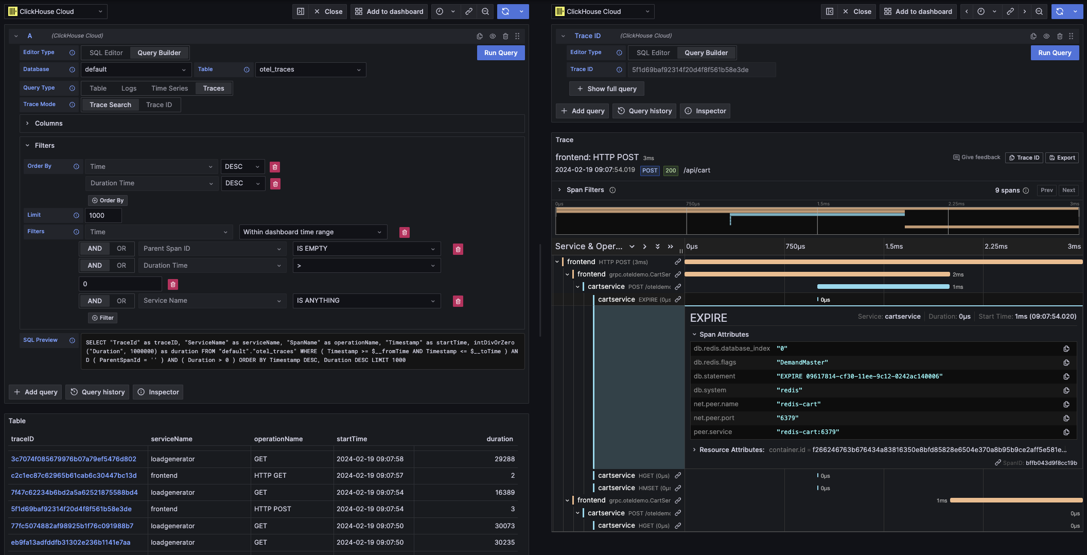
Traces
Тип запроса trace предоставляет конструктор запросов для удобного поиска и просмотра трассировок. Он предназначен для данных OpenTelemetry, но могут быть выбраны и другие колонки, чтобы отображать трассировки из иной схемы. Значения по умолчанию можно настроить в конфигурации трассировок источника данных, чтобы конструктор запросов предварительно загружался базой данных/таблицей и колонками по умолчанию. Если значения по умолчанию настроены, выбор колонок будет свернут по умолчанию. OpenTelemetry также может быть включён для автоматического выбора колонок в соответствии с версией схемы.
Фильтры по умолчанию добавляются с целью показывать только верхнеуровневые спаны.
Также включён ORDER BY по колонкам Time и Duration Time.
Эти фильтры привязаны к своим соответствующим полям и будут обновляться при изменении колонок.
Фильтр Service Name по умолчанию исключён из SQL; изменение его значения с опции IS ANYTHING включит его.
Тип запроса trace поддерживает data links.
| Field | Description |
|---|---|
| Trace Mode | Переключает запрос между режимами Trace Search и поиска по Trace ID. |
| Use OTel | Включает колонки OpenTelemetry. Перезапишет выбранные колонки, используя колонки, определённые выбранной версией схемы OTel (отключает выбор колонок). |
| Trace ID Column | Идентификатор трассировки (Trace ID). |
| Span ID Column | Идентификатор спана (Span ID). |
| Parent Span ID Column | Идентификатор родительского спана (Parent Span ID). Обычно пустой для верхнеуровневых трассировок. |
| Service Name Column | Имя сервиса. |
| Operation Name Column | Имя операции. |
| Start Time Column | Основная временная колонка для спана трассировки — время начала спана. |
| Duration Time Column | Длительность спана. По умолчанию Grafana ожидает, что это будет число с плавающей запятой в миллисекундах. Преобразование автоматически применяется через выпадающий список Duration Unit. |
| Duration Unit | Единица времени, используемая для длительности. По умолчанию — наносекунды. Выбранная единица будет преобразована в число с плавающей запятой в миллисекундах, как того требует Grafana. |
| Tags Column | Теги спана (Span Tags). Исключите это поле, если не используется схема на основе OTel, поскольку ожидается конкретный тип колонки Map. |
| Service Tags Column | Теги сервиса (Service Tags). Исключите это поле, если не используется схема на основе OTel, поскольку ожидается конкретный тип колонки Map. |
| Order By | Список выражений ORDER BY. |
| Limit | Добавляет оператор LIMIT в конец запроса. Если установлено значение 0, то оператор будет исключён, но это не рекомендуется для больших наборов данных трассировок. |
| Filters | Список фильтров, которые будут применены в предложении WHERE. |
| Trace ID | Trace ID для фильтрации. Используется только в режиме Trace ID и при открытии data link по Trace ID. |

Этот тип запроса визуализирует данные в виде табличного представления в режиме Trace Search и в виде панели трассировок в режиме Trace ID.
SQL-редактор
Если запрос слишком сложен для конструктора запросов, вы можете использовать SQL-редактор. Он дает вам полный контроль над запросом, позволяя писать и выполнять чистый SQL ClickHouse.
SQL-редактор можно открыть, выбрав «SQL Editor» в верхней части редактора запросов.
Макрофункции по-прежнему можно использовать в этом режиме.
Вы можете переключаться между типами запросов, чтобы получить визуализацию, которая наилучшим образом соответствует вашему запросу. Этот переключатель также влияет на отображение в режиме дашборда, особенно для данных временных рядов.

Ссылки на данные
Ссылки на данные в Grafana можно использовать для перехода к новым запросам. Эта функция реализована в плагине ClickHouse для связывания трассировки с логами и наоборот. Лучше всего она работает, когда OpenTelemetry настроен как для логов, так и для трассировок в конфигурации источника данных
Пример ссылок на трассировки в таблице

Пример ссылок на трассировки в логах

Как создать ссылку на данные
Вы можете создать ссылку на данные, выбрав в запросе столбец с именем traceID. Имя не чувствительно к регистру и поддерживает добавление символа подчёркивания перед ID. Например: traceId, TraceId, TRACE_ID и tracE_iD будут считаться допустимыми.
Если OpenTelemetry включён в запросе логов или трассировок, столбец с идентификатором трассировки будет добавлен автоматически.
При наличии столбца с идентификатором трассировки к данным будут прикреплены ссылки "View Trace" и "View Logs".
Возможности связывания
При наличии ссылок на данные вы можете открывать трассировки и логи, используя указанный идентификатор трассировки.
"View Trace" откроет разделённую панель с трассировкой, а "View Logs" откроет запрос логов, отфильтрованный по идентификатору трассировки. Если перейти по ссылке с дашборда, а не из режима Explore, она будет открыта в новой вкладке в режиме Explore.
Наличие настроенных значений по умолчанию как для логов, так и для трассировок требуется при переходе между типами запросов (из логов в трассировки и из трассировок в логи). Значения по умолчанию не требуются при открытии ссылки того же типа запроса, поскольку запрос может быть просто скопирован.
Пример просмотра трассировки (правая панель) из запроса логов (левая панель)

Макросы
Макросы — это простой способ добавить динамический SQL в запрос. Перед тем как запрос будет отправлен на сервер ClickHouse, плагин развернёт макрос и заменит его на полное выражение.
Макросы могут использоваться в запросах и из SQL Editor, и из Query Builder.
Использование макросов
Макросы можно добавлять в запрос в любом месте и при необходимости использовать многократно.
Ниже приведён пример использования макроса $__timeFilter:
Вход:
Итоговый результат запроса:
В этом примере диапазон времени дашборда Grafana применяется к столбцу log_time.
Плагин также поддерживает запись с использованием фигурных скобок {}. Используйте её, когда необходимо использовать запросы внутри параметров.
Список макросов
Ниже приведён список всех макросов, доступных в плагине:
| Macro | Description | Output example |
|---|---|---|
$__dateFilter(columnName) | Заменяется фильтром по диапазону времени для указанного столбца с использованием диапазона времени панели Grafana в виде Date. | columnName >= toDate('2022-10-21') AND columnName <= toDate('2022-10-23') |
$__timeFilter(columnName) | Заменяется фильтром по диапазону времени для указанного столбца с использованием диапазона времени панели Grafana в виде DateTime. | columnName >= toDateTime(1415792726) AND time <= toDateTime(1447328726) |
$__timeFilter_ms(columnName) | Заменяется фильтром по диапазону времени для указанного столбца с использованием диапазона времени панели Grafana в виде DateTime64. | columnName >= fromUnixTimestamp64Milli(1415792726123) AND columnName <= fromUnixTimestamp64Milli(1447328726456) |
$__dateTimeFilter(dateColumn, timeColumn) | Сокращение, объединяющее $__dateFilter() и $__timeFilter() при использовании раздельных столбцов Date и DateTime. Псевдоним — $__dt() | $__dateFilter(dateColumn) AND $__timeFilter(timeColumn) |
$__fromTime | Заменяется начальным временем диапазона панели Grafana, приведённым к типу DateTime. | toDateTime(1415792726) |
$__fromTime_ms | Заменяется начальным временем диапазона панели, приведённым к типу DateTime64. | fromUnixTimestamp64Milli(1415792726123) |
$__toTime | Заменяется конечным временем диапазона панели Grafana, приведённым к типу DateTime. | toDateTime(1447328726) |
$__toTime_ms | Заменяется конечным временем диапазона панели, приведённым к типу DateTime64. | fromUnixTimestamp64Milli(1447328726456) |
$__timeInterval(columnName) | Заменяется функцией, вычисляющей интервал на основе размера окна в секундах. | toStartOfInterval(toDateTime(columnName), INTERVAL 20 second) |
$__timeInterval_ms(columnName) | Заменяется функцией, вычисляющей интервал на основе размера окна в миллисекундах. | toStartOfInterval(toDateTime64(columnName, 3), INTERVAL 20 millisecond) |
$__interval_s | Заменяется интервалом дашборда в секундах. | 20 |
$__conditionalAll(condition, $templateVar) | Заменяется первым параметром, если переменная шаблона во втором параметре не выбирает все значения. Заменяется на 1=1, если переменная шаблона выбирает все значения. | condition или 1=1 |